# Prometheus
Prometheus是一个非常棒的工具,结合grafana能够让我在不写代码,或者少写代码的情况下搭建一套有效的监控体系。这里介绍一下Prometheus监控golang程序的方式。
# Golang 服务程序
Golang的Web程序,我使用了yuanboot框架,《 yuanboot基于ASP.NET Core设计的Golang实现 》 (opens new window) 可以查看这篇文章进行了解。 最新也发布了最新的v1.5.0版本,下面Prometheus接口就是这个版本的新功能。 想要程序能够被监控,就必须要将程序运行中的各项目指标暴露出来,提供给Promtheus进行信息采集,当然Prometheus也提供push的方式,本例中将使用拉的方式。我们可以使用Prometheus提供的golang客户端暴露自身的运行时信息。代码例子如下:
import (
yuanboot "github.com/liangboceo/yuanboot/web"
"github.com/liangboceo/yuanboot/web/context"
"github.com/liangboceo/yuanboot/web/endpoints"
)
func main(){
yuanboot.CreateDefaultBuilder(func(rb router.IRouterBuilder) {
Endpoints.UsePrometheus(rb)
rb.GET("/info", func (ctx *context.HttpContext) {
ctx.JSON(200, context.M{"info": "ok"})
})
}).Build().Run()
}

访问本地的8080端口就能看到监控的指标,这里监控的都是默认指标,当然你可以可以自定义你需要的量化的指标,然后暴露出来,这里就不多介绍了。

# 配置 Prometheus
在Prometheus官网 (opens new window)下载后,我们来配置下 Prometheus,让它为我们采集的Golang服务程序的监控指标:
prometheus.yml:
- job_name: 'golang'
scrape_interval: 10s
metrics_path: /actuator/metrics
static_configs:
- targets: ['localhost:8080']
启动 Prometheus :
.\prometheus.exe
启动Promethues等待10s,Golang指标就会被采集到Promethues的时序数据库中了,访问 http://localhost:9090/ 得到如下效果

# Grafana
在Grafana官网 (opens new window)下载后,接下来就是把这些指标在grafana图形化展示出来:
启动Grafana:
./grafana-server
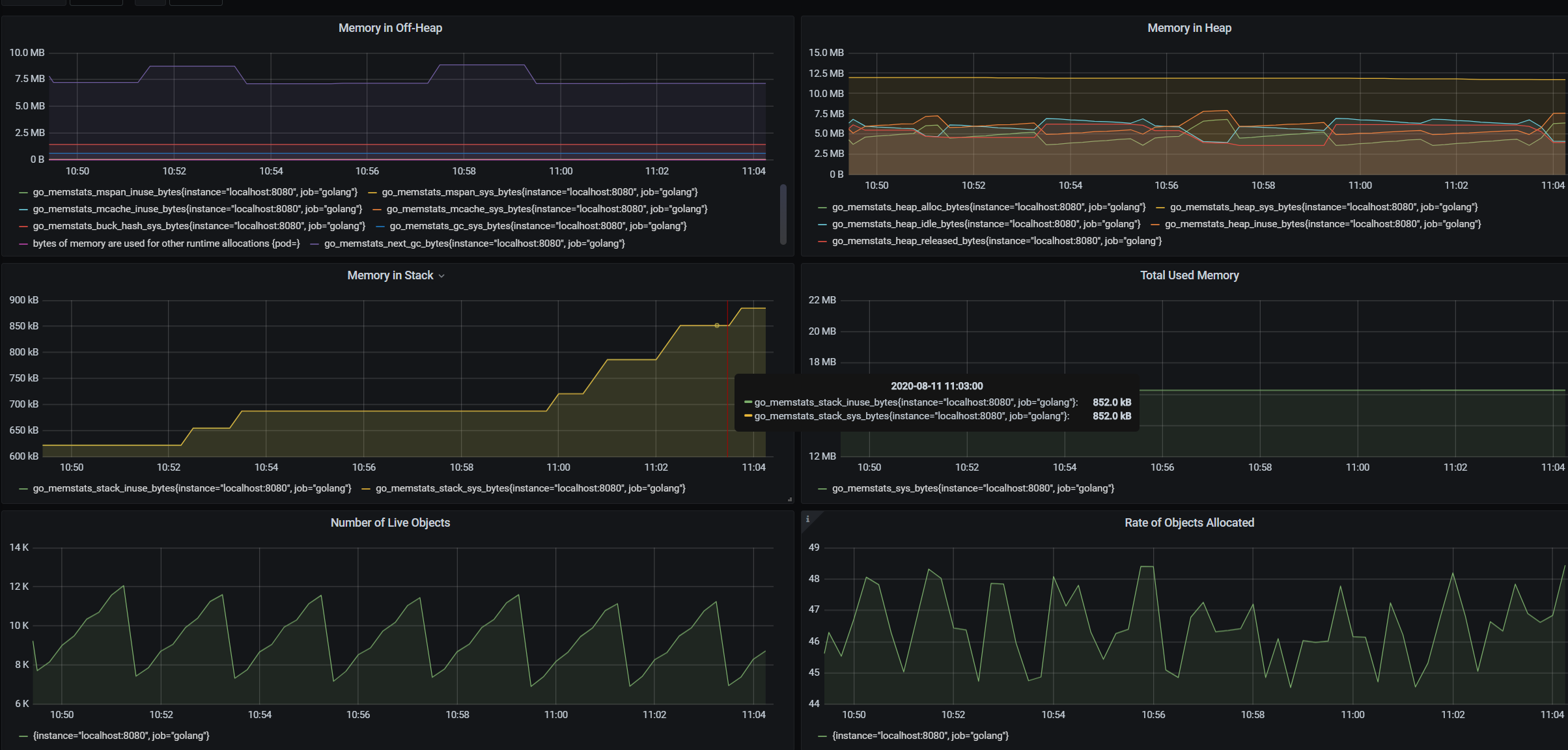
进入http://localhost:3000/ 后,配置数据源 DataSource,Dashboard直接使用了官方插件 10826 导入这个ID后,最后展示出来的效果如下:

← 可观察性-pprof 自定义中间件 →